四、冷凝+高沸油冷洗+活性炭吸附
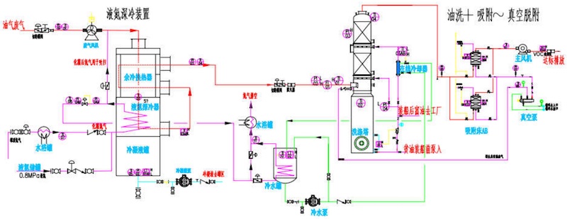
部分企業(yè)對廢氣化學法處理工藝敏感,可采用全物理法工藝:廢氣先液氮或復疊制冷機冷凝,再 用高沸溶劑低溫洗滌,最后用活性炭吸附(真空或熱風脫附),下圖為碼頭廢氣用液氮深冷到- 60℃+柴油5℃洗滌+大容量活性炭吸附(真空脫附),可以做到<40mg/m3排放。 但此工藝不能用來處理常溫下是氣體的有機廢氣,比如石腦油、汽油、氯甲烷等等。
部分有機物受安全區(qū)域限制不容許用熱分解工藝,自身會聚合又不能用吸附法濃縮,可以考慮用柴油兩級洗滌+活性炭吸附(不脫附工藝):廢氣進柴油常溫洗滌后,進一步用5℃冷柴油洗滌,最后用活性炭循環(huán)吸附達標排放。






